一套系统管全公司!运营成本下降30%,效率飙升200%,老板们都收藏了!
共 1185字,需浏览 3分钟
·
2025-12-25 22:26
打破部门墙,一个平台管全公司!这款综合管理系统,让效率飙升200%!
你是否还在为这些管理难题头疼?
- 合同找不着,进度靠人催?
- 财务、项目、销售数据各说各话?
- 采购流程繁琐,资产盘点靠Excel?
- 员工档案分散,流程审批跑断腿?
告别碎片化工具与信息孤岛!今天,我们为您带来革命性的一体化综合管理系统,用一个平台,串联企业所有核心运营环节,真正实现数据互通、业务协同、管理可视!
为什么选择我们的综合管理系统?
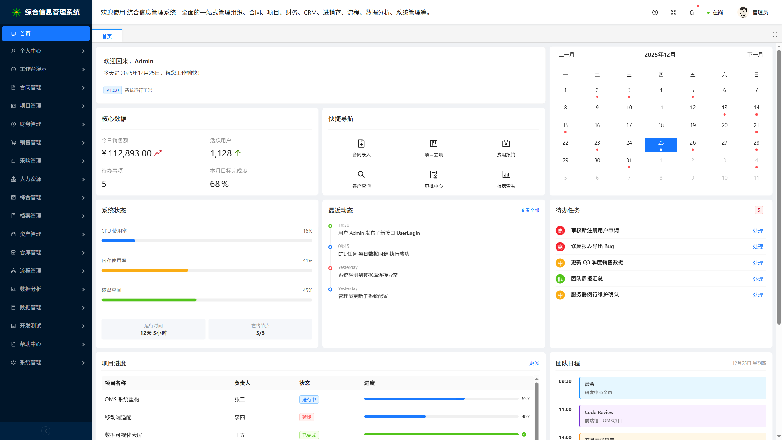
因为它不止是一个软件,更是您企业的数字化运营中枢。基于清晰模块化设计,涵盖企业运营全场景:
1. 核心业务,环环相扣
- 合同管理:从模板、起草、审批到履约跟踪、统计归档,全生命周期在线管理,风险智能预警。
- 项目管理:涵盖立项、执行、模板化推进到多维统计,确保项目按时交付,成本可控。
- 销售管理:管理从商机、客户、销售资料到业绩目标的完整漏斗,赋能销售团队,提升赢单率。
- 采购管理:整合需求、订单、供应商及历史采购,流程规范透明,降本增效。
2. 后台支撑,精细高效
- 财务管理:应收应付、发票管理、财务报表一目了然,业财一体化,助力精准决策。
- 人力资源管理:覆盖员工、招聘、培训、薪酬,构建人才选育用留的全周期管理体系。
- 资产管理:固资、耗材、流动资产清晰建档,全流程跟踪,统计精准,杜绝流失。
- 仓库管理:从库位、物品到出入库、盘点、分析,实现库存精细化、可视化管控。
3. 行政综合,井然有序
- 档案管理:电子与实物档案统一管理,借阅、库房、安全、分析全覆盖,知识资产永久留存。
- 综合管理:车辆、会议室、能耗等行政事务在线申请、调度、分析,节约成本,提升利用率。
4. 流程与数据,驱动智慧决策
- 流程管理 (BPM):自定义设计、发起、监控各类审批流程,让制度自动运行,极大提升协同效率。
- 数据分析 (BI):经营、销售、财务等多维度可视化仪表盘,数据穿透分析,让决策有据可依。
- 数据管理:轻松集成内外部数据源,通过ETL及接口管理,打破信息孤岛,构建企业数据湖。
5. 平台基石,稳固安全
- 个人中心:每个员工的待办、消息、文件网盘、组织视图统一门户,工作更专注。
- 系统管理:强大的组织、角色、权限、配置及安全体系,保障系统稳定、数据安全、灵活适配。
我们的独特优势
- 一体化设计:数据天然打通,避免重复录入与不一致。
- 高度可配置:流程、表单、权限随需而变,伴随企业成长。
- 全景可视化:从操作层到决策层,所需信息一目了然。
- 安全可靠:严谨的权限控制与数据安全策略,为业务护航。
- 体验卓越:清晰模块化设计,界面直观,上手快速。
无论您是成长型企业寻求规范管理,还是中大型组织旨在数字化转型与降本增效,这套综合管理系统都是您的不二之选。
用一个平台,管好整个公司。让数据流动,让效率飞起!
立即联系我们,获取专属解决方案与演示,开启您企业的高效协同新时代!
#企业管理 #数字化转型 #OA系统 #ERP #一体化管理 #效率提升 #数字化办公
![]()
评论
